How to View and Understand CMP Analytics in CookieConsent

How to View and Understand CMP Analytics in CookieConsent

A. Access the Analytics Dashboard

Step 1: Open CookieConsent from the left sidebar.

Step 2: Select a Consent from the list.

Step 3: Choose a Configuration.

Step 4: Click the Analytics tab in the top navigation.


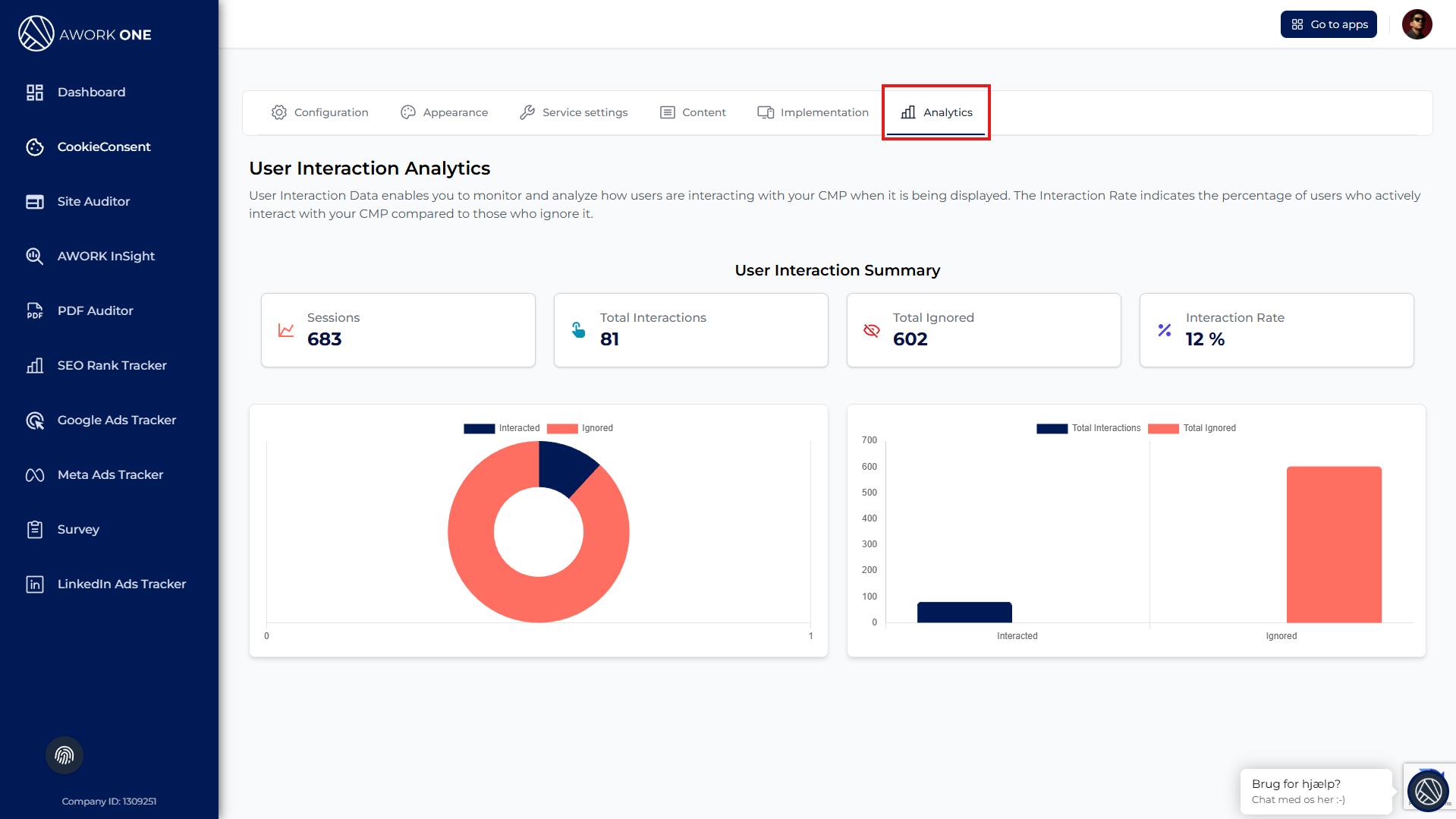
You will now see the CMP performance dashboard.


B. Understand User Interaction Analytics

Step 1: Review the User Interaction Analytics overview.

This section explains how users interact with the CMP when it is displayed on your website.


C. Review the User Interaction Summary

Step 1: Check Sessions
Total number of visitors who saw the CMP.

Step 2: Check Total Interactions
Number of users who clicked AcceptDenySave, or other actions.

Step 3: Check Total Ignored
Number of users who did not interact with the CMP.

Step 4: Review the Interaction Rate
Calculated as:
(Total Interactions ÷ Sessions) × 100

A low interaction rate may indicate that users overlook or scroll past the banner.


D. Analyze Interaction Visualizations

Step 1: Review the Doughnut Chart
Shows the ratio between users who interacted and users who ignored the CMP.

Step 2: Review the Bar Chart
Compares total interactions versus ignored users to highlight engagement differences.

    • Related Articles

    • How to Configure CMP Settings in CookieConsent

      A. Access CMP Settings Step 1: Open CookieConsent from the sidebar. Step 2: Select an existing Consent Configuration. Step 3: Click the Configuration tab at the top. Step 4: Open the CMP Settings sub-tab. B. Configure CMP Features Cross-Domain ...
    • How to Access and Implement the CMP Script in CookieConsent

      A. Access the Implementation Section Step 1: Open CookieConsent from the sidebar. Step 2: Select a Consent from the list. Step 3: Choose one of its Configurations. Step 4: Click the Implementation tab at the top. You will now see the Live Version ...
    • How to Configure GDPR Settings in CookieConsent

      A. Access GDPR Settings Step 1: Open CookieConsent from the left sidebar. Step 2: Select a Consent Configuration from the list. Step 3: Click the Configuration tab at the top. Step 4: Open Legal Specifications to access GDPR settings. B. Configure ...
    • How to View and Review Survey Submissions

      A. Access Survey Submissions Step 1: Open the Survey app from the sidebar. Step 2: Select the survey configuration you want to review. Step 3: Go to the Form tab. Step 4: Click Submissions. You will now see a table with all collected survey ...
    • How to View and Analyze Survey Statistics

      A. Open the Statistics View Step 1: Open the Survey app from the sidebar. Step 2: Select the survey configuration you want to analyze. Step 3: Go to the Form tab. Step 4: Click Statistics. B. Select a Date Range Step 1: Choose a date range using the ...