How to View and Analyze Survey Statistics

How to View and Analyze Survey Statistics

A. Open the Statistics View

Step 1: Open the Survey app from the sidebar.

Step 2: Select the survey configuration you want to analyze.

Step 3: Go to the Form tab.

Step 4: Click Statistics.



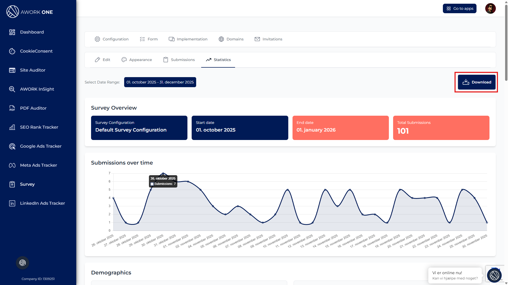
B. Select a Date Range

Step 1: Choose a date range using the date selector.

All statistics update automatically.
If no data exists, the system will show a “No data available” message.


C. Review the Survey Overview

Step 1: Review the overview cards showing:

  • Survey configuration name

  • Start date

  • End date

  • Total submissions

This provides a quick snapshot of performance for the selected period.


D. Analyze Submissions Over Time

Step 1: Review the Submissions over time chart.

Use this chart to identify:

  • Trends in participation

  • Peaks and drops in responses

  • Campaign or traffic impact


E. Review Demographics


Step 1: Review Operating system distribution to see which platforms users are using.

Step 2: Review Device distribution to understand how users access the survey.

This helps guide UX and device optimization decisions.


F. Review Field Statistics

Step 1: Scroll through each survey question to review its statistics.

Depending on the question type, you may see:

  • Text summaries and keywords

  • Option counts for choice fields

  • Rating averages and ranges

  • Uploaded file counts


G. Export the Data

Step 1: Click Download to export survey statistics.


Exports can be used for reporting, sharing, or offline analysis.

    • Related Articles

    • How to View and Review Survey Submissions

      A. Access Survey Submissions Step 1: Open the Survey app from the sidebar. Step 2: Select the survey configuration you want to review. Step 3: Go to the Form tab. Step 4: Click Submissions. You will now see a table with all collected survey ...
    • How to Create and Manage Survey Invitations

      A. Access the Invitations Page Step 1: Open the Survey app from the left menu. Step 2: Select the survey configuration you want to share. Step 3: Click the Invitations tab. You will see a list of existing invitations, if any. B. Create a New ...
    • How to Access and Manage Domains for a Survey Configuration

      A. Access Domain Management Step 1: Open the Survey app from the left navigation. Step 2: Select the survey configuration you want to manage. Step 3: Click the Domains tab. You will see a list of all domains allowed for this survey configuration. B. ...
    • How to Analyze Backlinks in SEO Rank Tracker

      A. Open Backlink Analysis Step 1: Open SEO Rank Tracker from the sidebar. Step 2: Select a website from the list. Step 3: Click the Backlink Analysis tab. B. Select a Date Range Step 1: Choose a date range at the top of the page. The dashboard ...
    • How to Analyze Page Performance in SEO Rank Tracker

      A. Access the Pages Section Step 1: Open SEO Rank Tracker from the sidebar. Step 2: Select a website from the list. Step 3: Click Pages in the top navigation bar. You are now viewing page-level ranking data. B. Filter Page Data by Date, Device, and ...