Sådan gennemgår og fortolker du spørgeskemastatistik

Sådan gennemgår og fortolker du spørgeskemastatistik

A. Åbn statistikvisningen

Trin 1: Åbn Survey-appen fra sidebjælken.

Trin 2: Vælg den spørgeskemakonfiguration, du vil analysere.

Trin 3: Gå til fanen Formular.

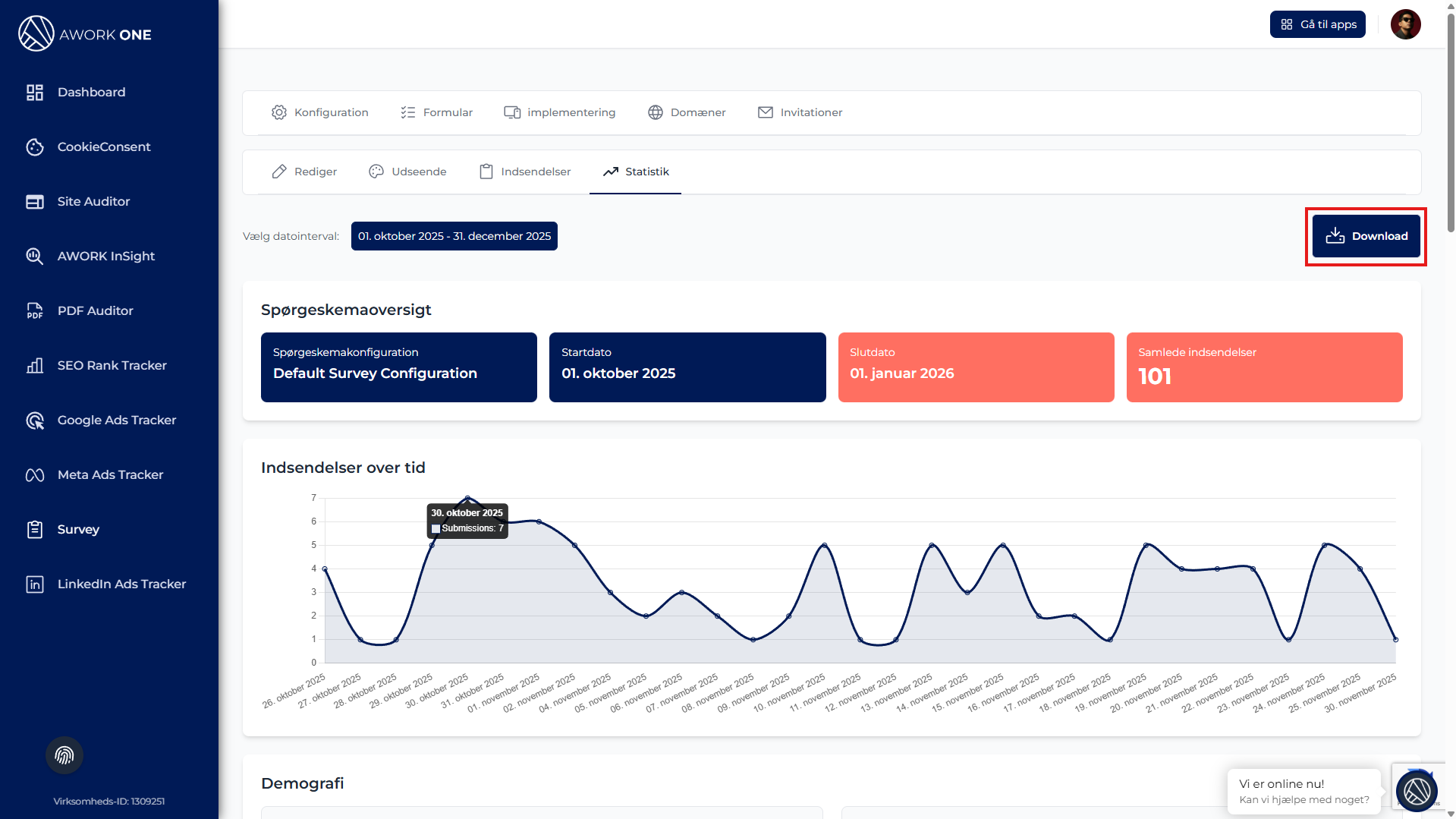
Trin 4: Klik på Statistik.



B. Vælg en datoperiode

Trin 1: Vælg en datoperiode via datovælgeren.

Alle statistikker opdateres automatisk.
Hvis der ikke findes data, vises beskeden “Ingen data tilgængelig”.


C. Gennemse spørgeskemaoversigten

Trin 1: Gennemse oversigtsfelterne, som viser:

  • Navn på spørgeskemakonfiguration

  • Startdato

  • Slutdato

  • Antal besvarelser i alt

Dette giver et hurtigt overblik over performance for den valgte periode.


D. Analysér besvarelser over tid

Trin 1: Gennemse grafen Besvarelser over tid.

Brug grafen til at identificere:

  • Tendenser i deltagelse

  • Spidser og fald i besvarelser

  • Effekten af kampagner eller trafik


E. Gennemse demografi


Trin 1: Gennemse fordeling efter operativsystem for at se, hvilke platforme brugerne anvender.

Trin 2: Gennemse fordeling efter enhedstype for at forstå, hvordan brugerne tilgår spørgeskemaet.

Dette hjælper med beslutninger om UX og enhedsoptimering.


F. Gennemse feltstatistik

Trin 1: Rul gennem hvert spørgsmål for at se tilhørende statistik.

Afhængigt af spørgsmålstypen kan du se:

  • Tekstsammendrag og nøgleord

  • Optælling af valgmuligheder

  • Gennemsnitlige vurderinger og intervaller

  • Antal uploadede filer


G. Eksportér data

Trin 1: Klik på Download for at eksportere spørgeskemastatistik.


Eksporten kan bruges til rapportering, deling eller offline analyse.